私域运营是一项极复杂的系统工程,要实现私域运营的精细化,离不开高效、全面掌握私域运营数据。
为帮助企业更有效、高效掌握私域运营数据,本月我们对客户数据、客户群数据模块进行了全新升级。此外,还有聊天管家上线舆情分析功能,客户群列表、客户群详情、员工聊天等10+功能进行了升级。
扫描右侧二维码,即可免费领取小裂变系统试用,抢先体验新功能哦~
接下来,我们一起来看看本月的重点功能更新!
01
两大数据模块全新升级
360度全方位监控你的私域运营状态
手握二三十万私域客户,想知道:今天新增了多少客户,流失了多少客户?员工有没有跟进、触达到位?哪些客户比较活跃?客户更愿意参与哪些私域活动?私域内有多少成交客户?多少未成交客户……为帮助企业运营、管理人员更加详细、全面、场景化了解不同维度私域运营数据,更有效、高效做好私域,本月,我们对客户/客户群两大数据模块进行了全面升级。1)覆盖关键运营场景,清晰、高效掌握多维度运营数据小裂变客户/客户群数据基于私域客户、客户群运营场景,清晰梳理了关键运营数据维度,帮你轻松了解、把握私域运营重点、难点。客户数据模块分别从客户增长、触达、活跃、转化、客户阶段、客户标签六大维度全方位监控私域客户情况,助力企业制定精细化私域运营策略。
客户群数据模块从增长分析、触达分析、活跃分析三个维度收集、分析企业社群运营数据,帮助企业运营、管理人员清晰了解私域社群增长、触达、活跃情况。
每一个数据维度分为数据总览、趋势分析、转化详情三个模块,帮助企业快速了解某一维度整体运营情况、运营变化及运营详情。
通过数据总览,可查看客户数据、删除客户数据、净增客户数据,高效了解当日或整体的客户增长数据。
通过趋势分析,可选定时间范围,例如近7天、近30日或自定义时间范围,查看新增客户数增长、删除客户数、净增客户数、活码新增客户数等客户增长数据变化趋势,高效了解企业私域客户增长的变化,便于运营人员根据数据趋势变化及时调整客户增长策略。通过增长详情,可选择按日期或按员工查看,并选定时间范围,查看详细的客户增长数据。例如,选择按日期查看,可查看每一天的客户新增、删除、净增、活动新增等详细的客户增长数据,便于企业详细了解每一天的客户增长数据。如客户增长出现问题,能有效、高效找到问题,并进行解决。为帮助大家更高效、有效做好私域运营数据复盘,我们整理了一份《8大核心私域数据复盘表》,有需要可扫描右侧二维码免费领取。除了客户群数据的升级,为帮企业更高效做好客户、客户群管理分析,客户列表新增了「导入标签」、客户群列表新增自定义字段。
1)客户列表新增「导入标签」
为便于企业更灵活批量新增、删除客户标签,客户列表新增「导入标签」功能。

企业可通过客户列表批量导出客户信息,再根据业务需要进行客户筛选,完成客户筛选后,将客户信息导入进行批量打标签或批量删除标签。
为便于企业根据业务需求设置客户群列表字段展示,客户群列表新增自定义字段设置,企业可根据自身业务需要设置客户群信息字段展示。例如,想了解群增长情况,客户群信息可选择今日进群客户数、近30日进群客户数两个字段,如想了解群客户活动参与情况,互动信息可选择参与活动次数、领取红包次数两个数据维度。
聊天管家新增四个功能
聊天管控更高效,员工跟进更有效
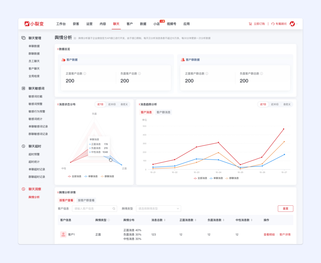
1)新增聊天洞察-「舆情分析」
客户出现负面情绪时,如果员工没有及时干预,将导致客户负面情绪加重,不仅可能损伤客户情感,更有可能造成品牌上的负面影响。
而在客户出现正面评价时,如果员工能够及时表达感谢,并激发客户对产品、品牌的分享,不仅能提高单个客户的转化率,更有可能产生客户的口碑传播。
为帮助企业快速掌握私域舆论情况,聊天管家新增聊天洞察-「舆情分析」。对企业的客户群和客户聊天进行分析后,根据客户/客户群的每个正面/负面/中性消息占比,为客户标记舆情类型。企业可查看每个类型的客户/客户群的舆情分析占比和变化趋势,以及分析明细。PC后台客户详情-客户聊天增加舆情分析,对当前客户在群聊、单聊发送的消息进行分析,可查看消息的舆情分布和对应明细。
PC后台客户群详情-客户聊天增加舆情分析,对当前客户群内客户发送的消息进行分析,可查看消息的舆情分布和对应明细。pc端和移动端的工作台,客户详情新增客户聊天模块,对客户与当前员工聊天发送的消息进行舆情分析和聊天总结。

pc端和移动端的工作台,客户群详情新增客户群聊天模块,对当前客户群内客户发送的消息进行舆情分析。

③侧边栏新增舆情分析
客户跟进增加智能聊天分析模块,对客户与当前员工聊天发送的消息进行舆情分析和聊天总结。

客户群跟进新增智能聊天分析,对当前群内客户消息进行聊天舆情分析。
员工离职了,过往的客户跟进情况无法溯源,老客户过来咨询,不知道之前的员工是否有过特殊承诺。
因此,本月对员工聊天进行了升级,新增可查看离职员工和不在可见范围内的员工聊天。
支持通过「客户昵称」、「群聊名称」检索,快速定位离职员工的相关聊天记录。
3)超时预警升级
通过超时预警可提醒员工及时做好客户跟进,避免客户跟进或消息回复不及时,影响客户体验。但无效或者无意义的预警会增加企业员工的客户服务、跟进效率。为避免无效超时预警过多影响员工工作效率,超时预警新增「不检测设置」。开启后,与生效员工聊天过程中,客户满足设置条件时,生效员工将不会触发超时预警。不检测设置可根据企业需要设置不检测客户、不检测内容、不检测行为中的一项或多项。
与企业微信客户和符合标签规则的客户聊天时,生效员工将不会触发超时预警。
聊天过程中,客户发送字数过少或消息存在设置的关键词时,生效员工不会触发超时预警。
聊天过程中客户发送自定义标签或发送图片,生效员工不会触发超时预警。
通过客户/员工聊天,企业运营、管理人员可筛选查看往期的客户/员工聊天记录。为方便企业完成聊天记录查找后,进一步了解客户/客户群信息,客户/员工聊天新增客户详情/客户群详情入口。
例如,筛选查看客户聊天记录后,可点击客户详情进一步了解具体的客户信息,将聊天记录与客户详情相集合,更高效制定客户跟进策略、动作。
04
营销工具模块我们提供了获客助手、引流链接、门店活码等多种获客工具,为提供更多高效、免费的获客功能,营销工具模块新增客服引流功能。客服入口是企业服务客服的重要入口,也可通过客服入口高效将抖音、淘宝等公域平台高效引入私域。
客服引流功能,免费、获客链路短,可应用于各大公域平台引流场景,帮助企业高效、免费将客户沉淀至私域。完成客服引流功能配置后,客户点击客服引流链接后,自动打开微信,客服自动回复,实现引导加好友或进群。
锁客活码可自动识别新老客户,展示差异化内容,提升客户接待好感度,高效将客户引流私域。为便于企业基于自身业务需要,更灵活设置锁客活码,本月锁客活码功能再升级。
为便于企业运营、管理人员更清晰、高效完成锁客活码配置,配置页面进行了相应升级,由一个页面设置所有信息升级拆分成3步设置,分别是基础信息、新客设置、老客设置,每一步设置对应信息。

新客户设置中增加自定义跳转按键设置,部分场景(比如餐饮等),不需要新客必须加员工好友,可以进行设置,并自定义点击后跳转链接或展示图片,按键可以自定义文案,选择自定义页面样式时,支持设置按键样式,方便页面展示场景化。

例如,客户去餐厅扫码点餐,如必须加好友才可以点餐,有些客户可能嫌麻烦,直接不点餐了。升级后的锁客活码可设置为,让客户自主选择加不加好友,不加好友跳过也可以点餐,提升客户体验。
老客扫码页面设置选择联系员工时,支持配置引导语和页面样式,便于企业基于业务场景进行设置。例如,针对老客可设置老客福利购、优惠券等福利惊喜,刺激老客复购、增购。以上,就是小裂变11月重点产品更新介绍,添加小裂变私域增长顾问,可了解更多功能详情,还可免费领取试用哦~